💸 O Custo Oculto do Gratuito: Por Que Imagens de Contêiner 'Free' Podem Ser Caras
💸 A Sedução do “Gratuito”
No mundo moderno de desenvolvimento e entrega contínua, os contêineres se tornaram a espinha dorsal da implantação e da escalabilidade.
O Docker Hub, em especial, oferece milhões de imagens prontas para uso — uma promessa irresistível de rapidez e economia.
Mas há um custo escondido sob essa gratuidade.
A facilidade de uso e o amplo acesso mascaram um risco real:
a exposição a vulnerabilidades e a complexidade da conformidade regulatória.
A economia inicial pode se transformar em um preço muito mais alto — pago em tempo, segurança e reputação.
🔍 A Realidade das Vulnerabilidades
Mesmo as imagens “oficiais” e amplamente utilizadas no Docker Hub frequentemente contêm centenas de vulnerabilidades conhecidas, muitas de severidade alta ou crítica.
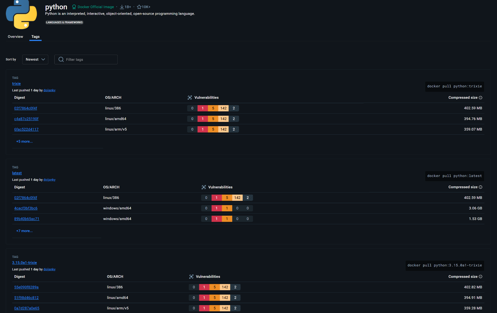
📷 Exemplo prático: imagem Python gratuita

Na imagem acima (python:trixie), observamos:
- 1 Crítica (vermelho)
- 5 Altas (laranja)
- 142 Médias (amarelo)
- 2 Baixas (azul)
Essas falhas representam portas abertas para exploração.
Rodar uma imagem assim em produção — especialmente em ambientes sensíveis — é um risco inaceitável.
🧱 A Solução 'Paga': Imagens Endurecidas (Hardened Images)
Em contrapartida, surgem as Docker Hardened Images (DHIs) — versões reforçadas e certificadas de imagens populares.
Essas versões passam por um processo rigoroso de hardening, que inclui:
- Remoção de pacotes desnecessários
- Aplicação de benchmarks de segurança (CIS, STIG, FIPS)
- Correção contínua de vulnerabilidades
- Uso de usuários não-root por padrão
📷 Exemplo prático: imagem Python Hardened

Nesta imagem paga (python:3.13.x-fips-dev), vemos um contraste notável:
✅ 0 Críticas
✅ 0 Altas
✅ 0 Médias
✅ 0 Baixas
Ou seja, nenhuma vulnerabilidade aparente.
Enquanto a imagem gratuita exige tempo e esforço de triagem, a imagem hardened oferece segurança pronta para produção.
🏛️ A Importância em Ambientes Regulatórios
Em setores como finanças, governo, saúde ou defesa, a conformidade com padrões de segurança não é opcional — é obrigatória.
Nesses contextos, imagens endurecidas oferecem aderência a frameworks essenciais:
- CIS (Center for Internet Security) — Benchmarks de configuração segura.
- FIPS (Federal Information Processing Standards) — Criptografia validada.
- STIG (Security Technical Implementation Guides) — Diretrizes do Departamento de Defesa dos EUA.
Na imagem hardened acima, os selos CIS / FIPS / STIG (100%) atestam conformidade total.
Essas garantias são fundamentais para auditorias, certificações e continuidade operacional.
🧑💼 Usar imagens vulneráveis pode causar:
- ❌ Falhas em auditorias de compliance
- 💸 Multas e sanções (LGPD, GDPR, HIPAA, PCI-DSS, etc.)
- ⏱️ Retrabalho e mitigação cara por equipes de DevSecOps
💰 O Preço que se Paga Depois
O “gratuito” se torna caro quando os custos ocultos emergem:
| Custo Oculto | Imagem Gratuita (Vulnerável) | Imagem Hardened (Paga) |
|---|---|---|
| Tempo de Engenharia | Alto (escanear, corrigir, reconstruir) | Baixo (uso imediato) |
| Risco de Segurança | Alto (vulnerabilidades severas) | Baixo (base limpa e validada) |
| Conformidade Regulatória | Complexa e incerta | Simplificada e certificada |
| Interrupção de Negócios | Alta (exposição a incidentes) | Baixa (ambiente estável) |
💰 Custo Efetivo Total
O custo inicial de uma imagem gratuita é zero mas o custo de um incidente de segurança pode ultrapassar milhares de dólares por minuto, segundo dados do Gartner.
🔐 Conclusão: O Valor do Endurecimento
Em um ecossistema onde a confiança digital é um ativo competitivo,
usar imagens endurecidas não é luxo técnico — é decisão estratégica de governança.
O custo de prevenir é sempre menor que o custo de remediar.
Imagens hardened pagam-se rapidamente por meio de:
- Redução de vulnerabilidades
- Aceleração da conformidade
- Maior previsibilidade e estabilidade operacional
💡 Dica de prática segura: Adote imagens hardened, preferencialmente de provedores certificados (ex: Red Hat UBI, Iron Bank, Docker Verified Publisher). Configure o registry interno para bloquear imagens sem assinatura ou fora de compliance. Automatize auditorias com ferramentas como Trivy, Dockle e Grype.
📈 Em Resumo
“O gratuito termina quando a primeira vulnerabilidade vira incidente.”
Escolha inteligência, não improviso.
Cada contêiner é um elo da sua cadeia de confiança — e o elo mais fraco é sempre o mais caro.
